Modern full-stack inventory management system featuring real-time analytics, comprehensive product tracking, and intelligent expense monitoring. Built with scalable cloud architecture and interactive visualizations.
- Repositoryhttps://github.com/insertfahim/inventory-management
- PlatformWeb (Full-Stack) / AWS Cloud Services
- Frontend StackNext.js 14, TypeScript, Tailwind CSS, Material-UI, Redux Toolkit
- Backend StackNode.js, Express, Prisma ORM, PostgreSQL, PM2
- Cloud ServicesAWS EC2, AWS RDS, AWS Amplify, AWS S3
- Key FeaturesReal-time Analytics, Interactive Dashboards, Product Management, Financial Tracking

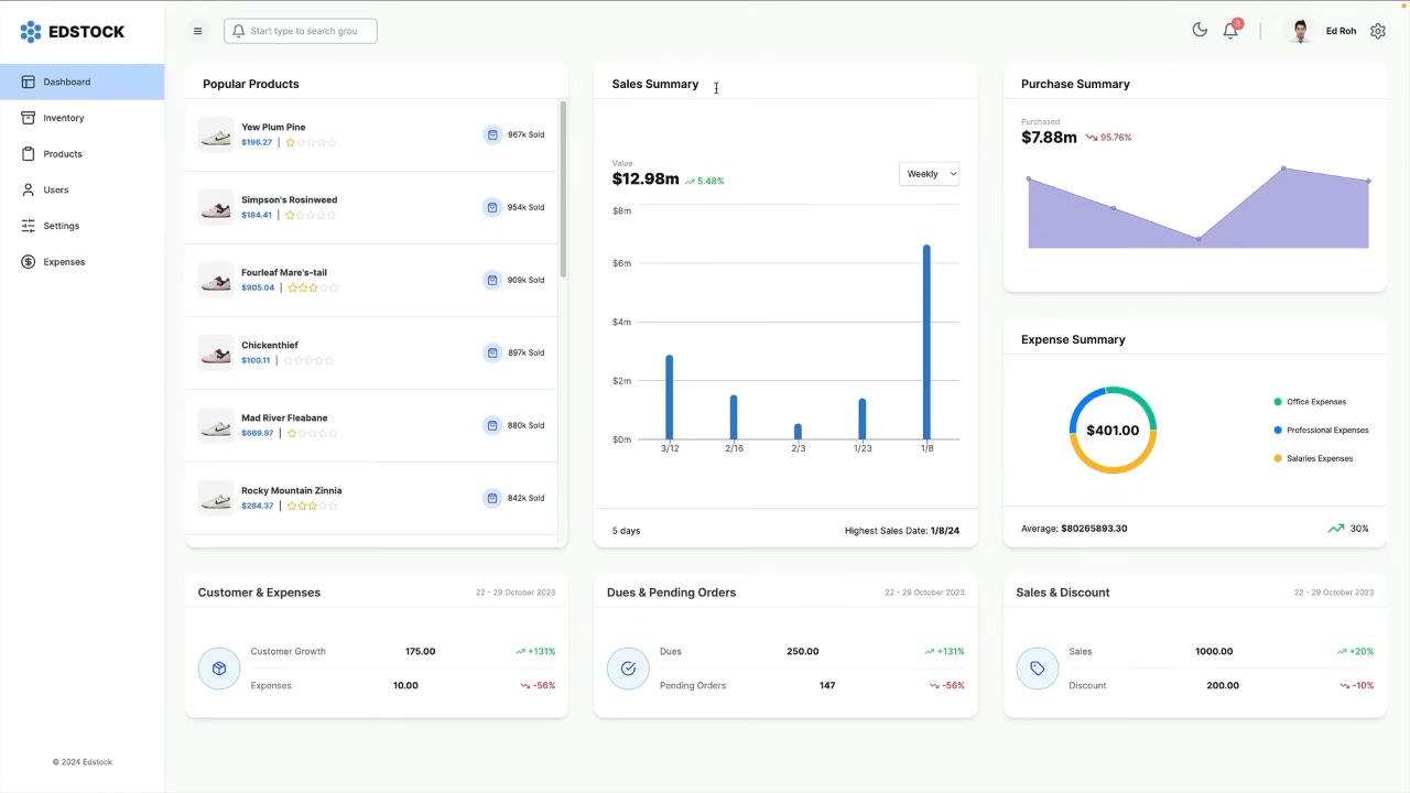
Core Features
- Comprehensive Dashboard: Multi-metric overview cards with trend analysis, interactive sales and purchase summaries, and real-time expense tracking with category breakdowns
- Advanced Product Management: Dynamic product catalog with search functionality, real-time inventory tracking, product rating system, and bulk operations
- Business Intelligence: Sales performance analytics with time-series data, purchase trend analysis, expense categorization, and KPI monitoring
- Financial Analytics: Expense tracking by category with visual breakdowns, revenue vs. expenditure analysis, and profit margin calculations
- User Management: Comprehensive user directory with role-based access control foundation and user activity tracking capabilities

Technical Architecture
InventoryFlow Pro features a modern full-stack architecture with Next.js 14 frontend utilizing App Router and Server Components, coupled with a robust Express.js backend. The application leverages PostgreSQL with Prisma ORM for type-safe database operations, AWS services for cloud infrastructure, and Redux Toolkit for efficient state management.
- Frontend: Next.js 14 with TypeScript, Tailwind CSS with Material-UI components, Redux Toolkit with RTK Query, and Recharts for data visualization
- Backend: Node.js with Express, Prisma ORM for database operations, RESTful API design, and PM2 for process management
- Database: PostgreSQL with Prisma migrations and seeding capabilities
- Cloud Infrastructure: AWS EC2 for server hosting, AWS RDS for database, AWS Amplify for frontend deployment, and AWS S3 for file storage
- Development Tools: TypeScript compilation, ESLint configuration, and Concurrently for parallel development processes


User Interface Highlights
- Responsive Grid System: Adaptive layouts that work seamlessly across all devices with modern card design and consistent spacing
- Interactive Visualizations: Real-time data charts with hover effects and animations using Recharts library
- Intuitive Navigation: Collapsible sidebar with contextual icons and smooth loading animations with skeleton screens
- Modern Design System: Clean, shadowed components with user-friendly error handling and fallback states
- Performance Optimized: Server-side rendering with optimized API queries and efficient state management

Key Innovations
- Real-time Analytics: Live dashboard updates with instant data synchronization and interactive charts providing actionable business insights
- Type-Safe Architecture: End-to-end TypeScript implementation ensuring reliability and maintainability across the entire application stack
- Scalable Cloud Infrastructure: Full AWS deployment with EC2, RDS, and Amplify integration for enterprise-grade scalability
- Advanced State Management: Redux Toolkit with RTK Query for efficient data fetching, caching, and synchronization
- Business Intelligence Focus: Comprehensive analytics beyond simple CRUD operations, providing meaningful insights for business decision-making
- Mobile-First Design: Fully responsive interface that maintains functionality and aesthetics across all device sizes

InventoryFlow Pro represents a significant advancement in inventory management technology, combining enterprise-grade functionality with modern web development practices. The application demonstrates expertise in full-stack development, cloud architecture, real-time data processing, and business intelligence, making it more than just another CRUD application—it's a comprehensive business solution.